This article is more than 2 years old...
Over $2.2B worth of options for Bitcoin set to expire on May 26
Explore the potential effects of Bitcoin and Ethereum options expiring on May 26, and how this may cause short-term volatility in the crypto market.
Quick Take
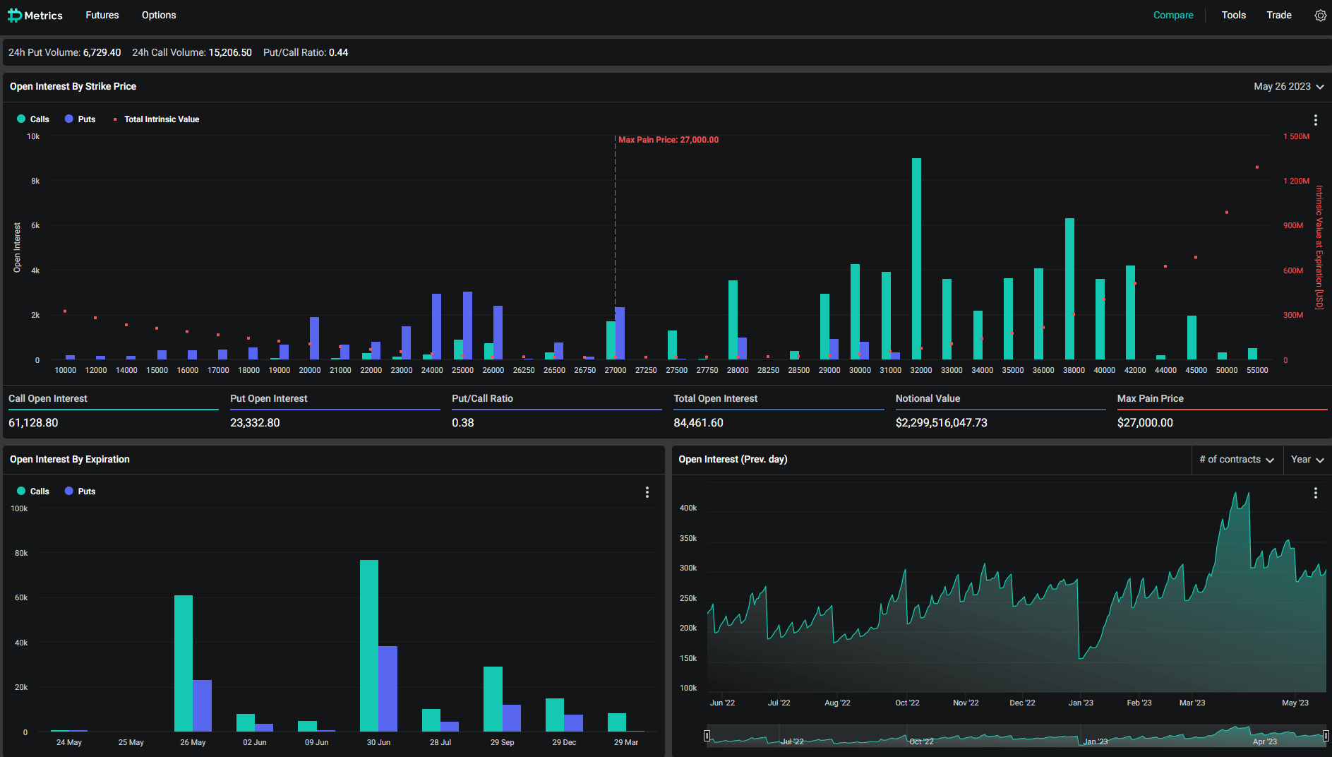
- Bitcoin has roughly 85,000 options awaiting expiry on May 26, according to Deribit data as of May 23.
- Bitcoin has a 0.38 Put Call Ratio, whereas the max pain price is $27,000.
- The Bitcoin contracts up for expiry are valued at around $2.3 billion.
- Ethereum has a Put Call Ratio of 0.49, with approximately 700,000 options expiring on May 26, according to Deribit data as of May 23.
- This puts a notional value of just over $1.3 billion, with a max pain price of $1,800.
- Short-term volatility is expected in the crypto markets.

