Previsione prezzo Solana: SOL si avvia verso un’inversione di tendenza
Crediamo nella completa trasparenza con i nostri lettori. Alcuni dei nostri contenuti includono link di affiliazione e potremmo guadagnare una commissione attraverso queste partnership. Tuttavia, questa potenziale compensazione non influenza mai le nostre analisi, opinioni o pareri. I nostri contenuti editoriali vengono creati indipendentemente dalle nostre partnership di marketing e le nostre valutazioni si basano esclusivamente sui nostri criteri di valutazione stabiliti. Per saperne di più clicca qui.

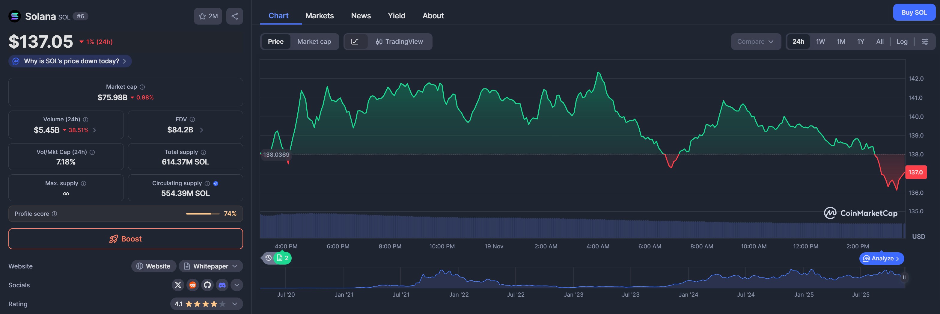
Di recente Solana (SOL) non è andato molto bene, il suo prezzo ha rischiato di scendere sotto i 130 dollari. Ora sembra essersi stabilizzato e, al momento della stesura dell’articolo, viene scambiato a 137,05 dollari.
Nel grafico delle ultime 24 ore, Solana mostra una flessione dell’1%, ma dopo aver formato un minimo intorno ai 130 dollari sembra che sia in vista un rimbalzo per testare nuovamente il livello dei 250 dollari.

Da inizio novembre, SOL ha dovuto affrontare una pressione negativa che ha visto il suo prezzo scendere da 180 dollari, formando un pattern di recupero a forma di V sul grafico a breve termine. Questo pattern di solito indica un rimbalzo in atto dopo un forte calo.
Una volta che il prezzo di SOL è sceso sotto i 130 dollari, i trader si sono affrettati ad acquistare la criptovaluta al ribasso, spingendo il suo prezzo nuovamente al rialzo. Allo stesso tempo, l’indicatore RSI (Relative Strength Index) è salito da 28 alla sua posizione attuale di 43, indicando che c’è ancora molto spazio per crescere prima di raggiungere il livello di ipercomprato.
Se questo slancio dovesse continuare, SOL potrebbe vedere il suo prezzo salire fino al livello di 170 dollari, che adesso funge da resistenza. Al momento, sul grafico a 4 ore, SOL è riuscito a recuperare la sua EMA a 20 giorni a 139 dollari prima di scivolare di nuovo a 137 dollari.

Il livello di 130 dollari ha innescato importanti rialzi in passato. Un balzo ha portato SOL da 127 dollari a 265 dollari in soli due mesi lo scorso anno, mentre un altro lo ha visto raddoppiare da 130 dollari a 250 dollari tra giugno e settembre di quest’anno.
Gli acquirenti spot di SOL entrano in scena: si profila una ripresa dei prezzi?
Se i dati di CoinGlass sono attendibili, l’interesse per il mercato dei futures SOL sta riprendendo slancio dopo una breve pausa. Nelle ultime 24 ore, il valore totale delle posizioni aperte sui futures, noto anche come open interest, è cresciuto del 5%, raggiungendo i 7,3 miliardi di dollari.
Allo stesso tempo, i tassi di finanziamento (il costo di detenere posizioni lunghe) sono diventati leggermente positivi. Questo cambiamento suggerisce che c’è un cambiamento nel sentiment del mercato e che i trader stanno ora scommettendo su un aumento del prezzo di SOL.

Quando l’open interest e i tassi di finanziamento aumentano insieme, di solito significa che la domanda per quella particolare criptovaluta sta tornando.
Inoltre, il volume netto positivo degli acquirenti evidenzia che un numero maggiore di acquirenti sta aumentando ai prezzi attuali. Anche il CVD (Cumulative Volume Delta) spot, che traccia la pressione di acquisto reale nel mercato spot, è in aumento.

Questo significa che la ripresa dell’andamento del prezzo di SOL non è guidata solo dai trader di futures, ma è supportata anche da acquisti reali.
Gli ETF SOL registrano 15 giorni consecutivi di afflussi, 390 milioni di utenti giornalieri
Con l’aumento dei tassi di finanziamento SOL e dell’open interest dei futures, anche l’interesse degli investitori per la criptovaluta si sta riscaldando. Gli ETF spot SOL hanno registrato 15 giorni consecutivi di afflussi, evidenziando una forte domanda da parte sia delle balene che delle istituzioni.
Solo lunedì, gli ETF SOL con sede negli Stati Uniti hanno acquistato 8,26 milioni di dollari. Complessivamente, questi fondi hanno attirato finora 390 milioni di dollari, con un patrimonio totale che ora supera i 593 milioni di dollari, secondo i dati di SoSoValue.

Nel frattempo, VanEck ha lanciato questa settimana il proprio ETF SOL e si prevede che altre società di gestione degli investimenti seguiranno l’esempio, dando ulteriore slancio all’andamento del prezzo di SOL.
- 5 motivi per cui Bitcoin è in calo e cosa aspettarsi nei primi mesi del 2026
- Come diventare crypto-milionari nel 2026? ChatGPT svela il segreto
- Elon Musk: “Il denaro scomparirà e l’energia diventerà una valuta universale”
- La tabella degli Anni per fare Soldi: funziona o è una leggenda metropolitana
- Il nuovo ChatGPT prevede il prezzo di XRP, Shiba Inu e Solana fino alla fine del 2025
- 5 motivi per cui Bitcoin è in calo e cosa aspettarsi nei primi mesi del 2026
- Come diventare crypto-milionari nel 2026? ChatGPT svela il segreto
- Elon Musk: “Il denaro scomparirà e l’energia diventerà una valuta universale”
- La tabella degli Anni per fare Soldi: funziona o è una leggenda metropolitana
- Il nuovo ChatGPT prevede il prezzo di XRP, Shiba Inu e Solana fino alla fine del 2025