Back

Crypto Whales Pour Millions in 3 Altcoins During the First Week of June

Prefer us on Google
author avatar

Written by
Linh Bùi

04 June 2025 12:05 UTC
  • A whale bought 108,278 ETH via OTC, signaling strategic accumulation without spiking market prices.
  • FARTCOIN sees $9.5 million in whale activity, with new investors entering at $1.04, showing strong near-term growth optimism.
  • HYPE gains momentum with $6 million in whale buys before major exchange listings, hinting at a price surge driven by PR and scarcity.
Promo

In the first week of June, the cryptocurrency market witnessed significant participation from whales and institutional investors in three altcoins: ETH, FARTCOIN, and HYPE. 

These large-scale buying and selling activities reflect confidence in the growth potential of these coins and could significantly impact market trends.

Sponsored

Ethereum (ETH)

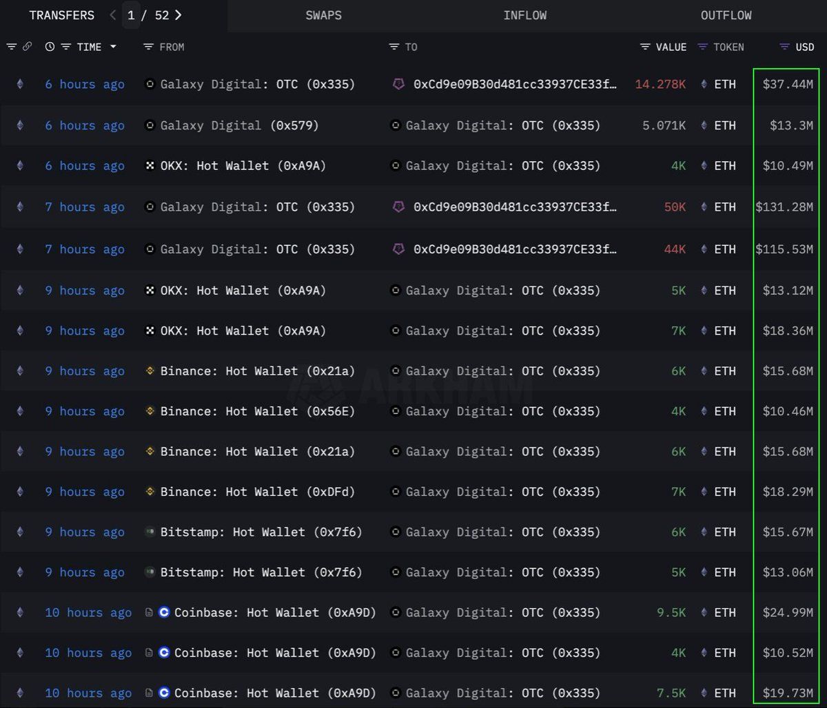
According to data from Lookonchain, an institution or whale conducted a large-volume purchase of 108,278 Ethereum (ETH), equivalent to $283 million, through an OTC (over-the-counter) channel. The Galaxy Digital OTC wallet executed this transaction. This one withdrew 89,000 ETH (worth $233.5 million) from exchanges in the previous 12 hours before transferring 108,278 ETH to a wallet with the address 0x0b26.

Ethereum whale bought $283 million through OTC. Source: TedPillows
Ethereum whale bought $283 million through OTC. Source: TedPillows

Currently, this wallet holds assets valued at approximately $365 million. Traders often use such OTC transactions to avoid causing significant market volatility.

It indicates that this institution is strategically accumulating ETH, possibly preparing for a future price surge. This coin also saw its strongest six-week inflow streak since 2024, with $286 million added last week amid growing institutional demand.

ETH is approaching the apex of the triangle. Source: CryptoFaibik
ETH is approaching the apex of the triangle. Source: CryptoFaibik
Sponsored

At the time of writing, ETH is trading at $2,637, up 1% over the past 24 hours. According to trader CryptoFaibik, ETH is moving within a multi-year symmetrical triangle pattern that has developed since early 2021.

“Monthly close above $3,500 would confirm a breakout from the multi-year triangle,” CryptoFaibik shared.

Fartcoin (FARTCOIN)

FARTCOIN, a meme coin on the Solana (SOL) platform, is also attracting significant attention from large investors. According to data from Lookonchain, three whales purchased 9.2 million FARTCOIN within four hours, with a total value of $9.5 million.

Sponsored

These transactions suggest that a group of whales is highly optimistic about FARTCOIN’s growth potential shortly.

FARTCOIN could hit $1.88. Source: Kriesz
FARTCOIN could hit $1.88. Source: Kriesz

At the time of writing, FARTCOIN is trading at $1.08, down 4.7% over the past 24 hours. However, some traders remain quite optimistic about the long-term price of this meme coin.

Sponsored

Hyperliquid (HYPE)

HYPE, another emerging altcoin, has not escaped the attention of whales. According to data from OnchainLens, one whale spent $6 million over three days to purchase over 170,000 HYPE. This aggressive accumulation occurs even though HYPE has not yet been listed on major exchanges.

As reported by BeInCrypto, the recent surge in HYPE’s value may be due to the hype around the trader James Wynn on Hyperliquid. Combined with the participation of large investors, this indicates strong confidence in HYPE’s long-term potential. It may signal an upcoming price boom, especially after being listed on Binance US.

HYPE's chart. Source: AltcoinSherpa
HYPE’s chart. Source: AltcoinSherpa

At the time of writing, HYPE is trading at $36.59, down 1.7% over the past 24 hours.

The involvement of whales and institutional investors in ETH, FARTCOIN, and HYPE during the first week of June 2025 is a positive signal. It reflects strong confidence in the cryptocurrency market. These large transactions indicate long-term investment strategies and could be catalysts for upcoming price surges.

Disclaimer

In adherence to the Trust Project guidelines, BeInCrypto is committed to unbiased, transparent reporting. This news article aims to provide accurate, timely information. However, readers are advised to verify facts independently and consult with a professional before making any decisions based on this content. Please note that our Terms and Conditions, Privacy Policy, and Disclaimers have been updated.

Sponsored
Sponsored