Reason to trust
How Our News is Made
Strict editorial policy that focuses on accuracy, relevance, and impartiality
Ad discliamer
Morbi pretium leo et nisl aliquam mollis. Quisque arcu lorem, ultricies quis pellentesque nec, ullamcorper eu odio.
After rallying 5% from the weekly lows, the Bitcoin bull trend has petered out once again. This weakness culminated in a drop below $9,000 just minutes ago, marking the lowest price BTC has traded at in approximately three days.
While the price action has been weak, few bulls have been liquidated.
Data shared by Skew.com, a crypto derivatives tracker, indicates that less than $1 million worth of long positions on BitMEX were liquidated over the past hour. Millions more worth of longs were liquidated multiple hours ago, but they were far from the volatile liquidation events seen earlier this week.

Bitcoin’s latest leg lower has caused some to reaccess the BTC bull case, with one trader going as far as to say that the price action looks “ugly.”
Bitcoin Analysts Fear the Worst Is Yet to Come
In response to the latest bout of weakness from the $9,300 weekly highs, one popular crypto trader said that “bulls need to really step up,” or else risk a retracement towards the low-$8,000s.
His chart indicated that the latest move lower is forcing BTC below three support levels: an uptrend formed in April, the equilibrium of the $7,200 to $10,500 range, and an Ichimoku Cloud level.

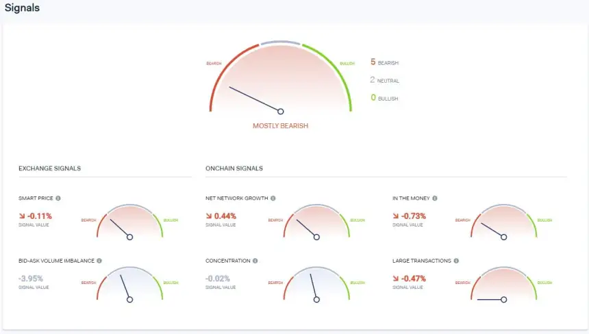
Data from blockchain intelligence firm IntoTheBlock shares an equally-as-harrowing outlook.
Five of seven of the site’s core signals — Smart Price, Net Network Growth, In The Money, Bid-Ask Volume Imbalance, and Large Transactions — are currently printing “bearish signals.”
They show that users of the Bitcoin blockchain, along with traders of BTC, are currently indicating that there is more downside in the market.

Fundamental Factors Still Favor Bulls
Contrasting the bearish technical outlook are fundamentals.
Mike McGlone — senior commodities strategist at Bloomberg Intelligence — recently opined that “key indicators support Bitcoin’s ability to sustain above $10,000” in the near future. These include but are not limited to:
- The growth in active Bitcoin addresses, which normally occurs in bull markets as it signals an increased number of users. An analysis of BTC’s active addresses earlier this month by McGlone found that Bitcoin could be sustainably trading as high as $12,000.
- There is a record amount of open interest in the CME’s Bitcoin futures market, likely due to the introduction of Paul Tudor Jones.
- Grayscale Investments is holding more assets under management than ever before, showing Bitcoin is experiencing Wall Street and institutional adoption.
Key indicators support #Bitcoin's ability to sustain above $10,000. Increasing addresses used, record-high futures open interest and assets under management (AUM) of GBTC support the digital version of gold's value and the crypto's similar direction to the advancing metal. pic.twitter.com/jMWw6Cz97u
— Mike McGlone (@mikemcglone11) May 21, 2020
Featured Image from Shutterstock