Disclaimer: The opinions expressed by our writers are their own and do not represent the views of U.Today. The financial and market information provided on U.Today is intended for informational purposes only. U.Today is not liable for any financial losses incurred while trading cryptocurrencies. Conduct your own research by contacting financial experts before making any investment decisions. We believe that all content is accurate as of the date of publication, but certain offers mentioned may no longer be available.
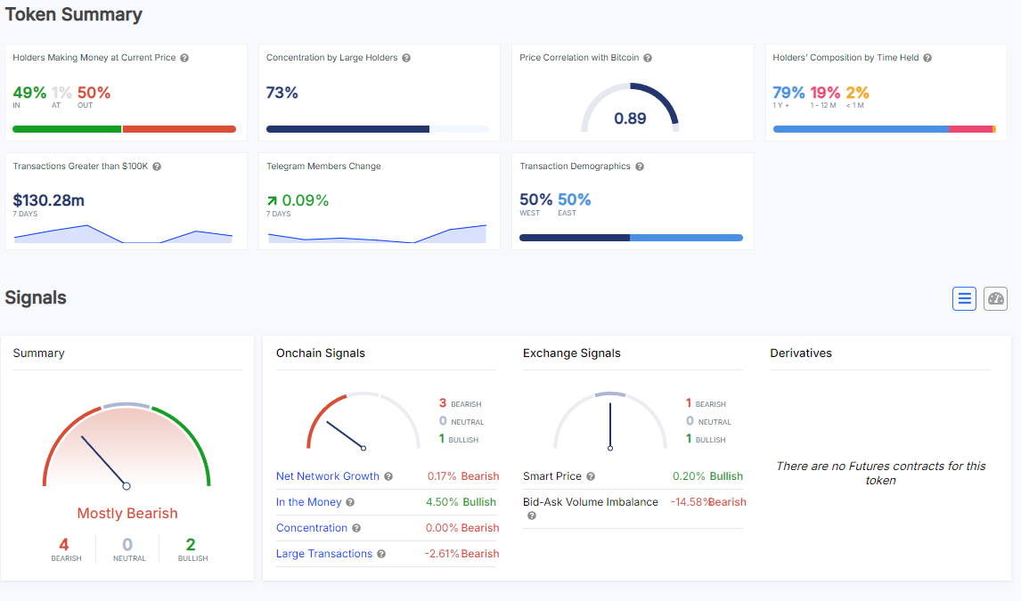
According to on-chain data, 49% of Shiba Inu holders are profitable at the current price level of approximately $0.00001499. This suggests that SHIB is standing in front of a possible profit surge. It is a significant improvement, and if prices continue to rise, SHIB's profitability might show a noticeable uptick in the coming days.
The data also shows that 73% of SHIB's large holders are whales, meaning that whales still own a sizable portion of the asset. This shows that significant purchases or sales by these important players may have an impact on any abrupt price changes. Furthermore SHIB's movement is expected to be impacted by the behavior of the larger cryptocurrency market - particularly any notable changes in the price of Bitcoin, given its strong price correlation (0.89) with the asset.

Though mixed, the signals point to a bullish future. Exchange signals are displaying strong bullish indicators, but on-chain signals are slightly pessimistic due to factors like net network growth and large transactions being down by 2.61%. The smart price metric is slightly positive at 0.24%, and the bid-ask volume imbalance is up 128.19% - both of which indicate that there is growing demand on exchanges, which may contribute to SHIB's price increase in the short term.
As for specific price thresholds, $0.00001700 is a crucial price level to keep an eye on for SHIB at the moment. The 100-day EMA is located at this point, and a break above it could trigger a more substantial rally and bring SHIB into profitability for a greater percentage of investors.
If SHIB breaks above this barrier, more buyers may become interested, which would raise the likelihood that investors will see increased profits from the company.

Gamza Khanzadaev
Godfrey Benjamin
Tomiwabold Olajide
Yuri Molchan
Arman Shirinyan