Disclaimer: The opinions expressed by our writers are their own and do not represent the views of U.Today. The financial and market information provided on U.Today is intended for informational purposes only. U.Today is not liable for any financial losses incurred while trading cryptocurrencies. Conduct your own research by contacting financial experts before making any investment decisions. We believe that all content is accurate as of the date of publication, but certain offers mentioned may no longer be available.
With several on-chain indicators indicating a bearish trend that could be problematic for the meme-based cryptocurrency Shiba Inu, the cryptocurrency is currently in a risky position. SHIB has had difficulty gaining any appreciable upward momentum even after attempts to stabilize and rebound around the $0.000014 mark.
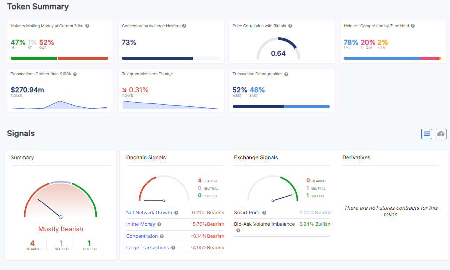
An in-depth examination of the on-chain data presents a dismal picture for SHIB. The first is that at the current price, a startlingly small portion of SHIB holders are profitable. There is no doubt that many investors are suffering losses with 52% of holders presently out of the money. Due to investors' potential desire to reduce their losses, this lack of profitability among holders frequently increases selling pressure and drives the price lower.

Furthermore, with a minor decrease of 0.21%, the net network growth is displaying a bearish signal. This suggests a stalling out or slowing down of new users joining the SHIB ecosystem, which might impede any prospective rebound. The price of the token is further pressured downward when the user base declines because there is usually less demand for the token and fewer transactions.
Another important metric, "large transactions," is down 4.95%. It is quite often used as a barometer of whale activity, and it currently suggests that whales are not around. It implies that major investors are either pulling out of or cutting back on their exposure to SHIB.
Last but not least, with four of the five major indicators in the red, the general sentiment on SHIB is largely negative. The overall market sentiment and on-chain activity, which both indicate that Shiba Inu will continue to face difficulties, are reflected in this pessimistic outlook.
Caroline Amosun
Alex Dovbnya
Dan Burgin